01 金融行業完整指標體系
經營發展指標
經營狀況類指標
資產負債比指標
02 金融行業典型分析場景
行長綜合駕駛艙
a.問題背景
管理決策層需要經常瞭解各經營關鍵指標,但這些指標分散在不同的事業系統中,導致查閱工作繁瑣。同時,管理決策層更注重總體情況而非詳細資料,然而海量的指標和資料維度使他們無法迅速獲取所需資訊。此外,傳統的資料統計方法依賴於人工核算和彙報,導致反饋滯後且缺乏實時性。
b.問題解決分析思路
1.利用FineBI製作直觀的資料駕駛艙,將事業中產生的關鍵資料進行呈現,提供給CEO、管理層進行核心指標的檢視。
2.針對利潤完成率設定警戒線,可以瞭解哪一段時間利潤水平下滑,從而進一步探尋原因。
3.透過地圖、折線圖、KPI指標卡等元件,從地理等多個維度觀察資料,輔助決策。
c.方案/指標體系
● 分析指標:總資產、總負債、總利潤、不良貸款率、總存款、利潤完成率等等
● 分析維度:時間、地理維度、各分行、事業條線等等
● 展現方式:地圖、面積圖、矩形圖、折線圖、KPI指標卡等等
d.看板展示和應用價值
該看板為主管層提供了公司整體狀況的全面展示,資料實時呈現,有助於輔助決策過程。同時,它還具備異常資料預警和檢測功能,一旦出現問題,就能夠及時暴露並解決。
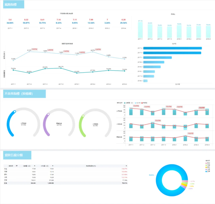
風險分析
a.問題背景
目前許多銀行與券商已經擁有了不少分散的事業系統,但在系統對接、資料互通,以及分析指標方面還存在不少問題:
1.大部分銀行的系統雖然覆蓋主要風險類別,但無法實現風險類別的全覆蓋,近一半銀行的系統僅覆蓋子公司的少部分事業,但無法實現各子公司風險資料的全覆蓋。
2.雖然支援監管指標的逐日監控,但無法實現操作風險指標的逐日監控,但限額指標體系還不夠豐富。
3.依靠手工或半自動化簡單工具進行風險資料的收集、核對和整理,無法完全自動生成定期報告。
b.問題解決分析思路
1.利用FineBI的多源資料連線,以及自助資料加工能力,保證資料的真實、準確、完整,繼而有效的用於風險識別、計量、評估、監測和報告。
2.每個分公司、事業部門都可利用FineBI的自助分析與簡便易上手的視覺化元件,製作對應事業方向的風險分析dashboard,真正實現資料驅動事業。
c.方案/指標體系
● 分析指標:不良貸款餘額、不良貸款完成率、存貨比、比計劃、季度風險指標、貸款五級分類佔比
● 分析維度:時間、地理維度、各分行、事業條線等等
● 展現方式:組合圖、餅圖、指標圖、明細表等等
d.看板展示和應用價值
該看板提供一站式風險資料展示平臺,滿足公司管理層的需求。它具備監管指標管理功能,確保公司的外部風控指標持續符合標準。同時,根據各類風險管理特徵,該看板還建立了相應的風險管理功能,以滿足不同類別風險的管理需求。
權益分析
a.問題背景
1.目前的資料分析工作需要各事業部門在現有平臺的經營資料明細表基礎上手動加工,透過月報和季報等形式進行資料分析處理後,以圖表形式呈現給主管和上級部門審閱,無法在平臺中直觀展現。
2.現有的資料分析統計主要以線下檔案儲存為主,資料採集、彙總、處理、稽核和視覺化等步驟都需要人力重複勞動,導致效率極低。
b.問題解決分析思路
1.利用FineBI從財務管理系統、萬得(wind)系統及流動性管理系統等獲得資料。同時也可以從EXCEL電子表格匯入方式輸入報表資料,方便快捷。
2.使用FineBI前端元件,將總部多部門多維度或彙總後進行分析,實現將所有機構按機構、條線、部門等形式透過多種財務分析方法(例:趨勢分析法、比較分析法、環比分析法、結構分析法)進行展示、排名。
c.方案/指標體系
● 分析指標:淨利潤、利潤預算、存貸款利息淨收入、市場類經營利息淨收入、中間事業淨收入、營業費用等等
● 分析維度:時間、地理維度、各分行、事業條線等等
● 展現方式:組合圖、餅圖、指標圖、明細表等等
d.看板展示和應用價值
該看板按照日、月、季度、年度等頻度展示分析的權益指標,靈活定義權益分析的各項指標和分析結構的能力,可以對權益分析指標結果進行圖形效果展示。且分析結果可以透過多種形式(如PDF、Excel等)匯出,以便在各集團會議中展示分析成果。
資產負債分析
a.問題背景
在當前情況下,資產負債資訊缺乏透明度,無法及時獲知風險的具體來源;此外,資料反饋的時效性不高,導致大量的重複線下工作,並可能引發手工統計方面的偏差。
b.問題解決分析思路
1.根據事業部門需求設計分析指標,結合圖表的聯動和鑽取,實現多維度動態展示經營資料,並透過PC端和移動端多平臺展現,讓事業部人員實時檢視資料。
2.基於事業部門報表設計模板,關聯後臺資料取數,實現定時自動化生成報表,透過不同查詢條件實時自動生成所需報表。
3.透過資料抽取與整合,將事業平臺資料轉化為資料倉庫,有效整合經營資料並形成有價值的資料資產。
c.方案/指標體系
● 分析指標:資產金額、資產結構佔比等等
● 分析維度:時間、地理維度、資產項、資產結構等等
● 展現方式:組合圖、餅圖、指標圖、明細表等等
d.看板展示和應用價值
將資料從事業系統中抽取儲存於FineBI的Spider資料引擎中,將資產負債資料指標按照客戶型別和時間維度(本月末、上月末、去年同期)從Spider引擎中取數,並對資料進行同比環比以及佔比計算;透過關聯餅圖實現資料圖表的聯動和鑽取。






